鍋爐節能改造技術
![]() |
隨著國內熱水行業的不斷發展,鍋爐作為傳統的熱水產品,其能耗一直是痛點,如今面對市場上五花八門的熱水產品和國家對能耗和低碳經濟的號召,鍋爐的節能改造是工業節能的重要組成部分。今天,南京頂熱帶大家搞好了解一下鍋爐的節能改造技術,供大家改造參考!
一、采用防垢、除垢技術
通過采用鍋爐除垢劑和電子防垢器以及軟化水處理設備,優化水汽循環系統,軟化水設備可以去除水中鈣、鎂等結垢離子,使得水質軟化,合理控制鍋爐的排污率,從而減少水垢,提高鍋爐熱效率。
![]() |
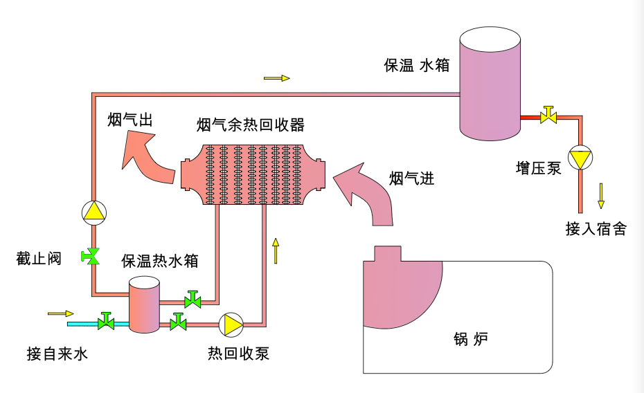
二、安裝冷凝型燃氣鍋爐節能器
燃氣鍋爐排煙中含有高達18%的水蒸氣,其蘊含大量的潛熱未被利用,排煙溫度高,顯熱損失大。天然氣燃燒后仍排放氮氧化物、少量二氧化硫等污染物。減少燃料消耗是降低成本的最佳途徑,冷凝型燃氣鍋爐節能器可直接安裝在現有鍋爐煙道中,回收高溫煙氣中的能量,減少燃料消耗,經濟效益十分明顯,同時水蒸氣的凝結吸收煙氣中的氮氧化物,二氧化硫等污染物,降低污染物排放,具有重要的環境保護意義。
![]() |
三、采用冷凝式余熱回收鍋爐技術
傳統鍋爐中,排煙溫度一般在160~250℃,煙氣中的水蒸汽仍處于過熱狀態,不可能凝結成液態的水而放出汽化潛熱。眾所周知,鍋爐熱效率是以燃料低位發熱值計算所得,未考慮燃料高位發熱值中汽化潛熱的熱損失。因此傳統鍋爐熱效率一般只能達到87%~91%.而冷凝式余熱回收鍋爐,它把排煙溫度降低到50~70℃,充分回收了煙氣中的顯熱和水蒸汽的凝結潛熱,提升了熱效率;冷凝水還可以回收利用。
![]() |
四、鍋爐尾部采用熱管余熱回收技術
余熱是在一定經濟技術條件下,在能源利用設備中沒有被利用的能源,也就是多余、廢棄的能源。它包括高溫廢氣余熱、冷卻介質余熱、廢汽廢水余熱、高溫產品和爐渣余熱、化學反應余熱、可燃廢氣廢液和廢料余熱以及高壓流體余壓等七種。根據調查,各行業的余熱總資源約占其燃料消耗總量的17%~67%,可回收利用的余熱資源約為余熱總資源的60%.超導熱管是熱管余熱回收裝置的主要熱傳導元件,與普通的熱交換器有著本質的不同。熱管余熱回收裝置的換熱效率可達98%以上,這是任何一種普通熱交換器無法達到的。熱管余熱回收裝置體積小,只是普通熱交換器的1/3.
![]() |
五、加裝燃油
經燃油節能器處理之碳氫化合物,分子結構發生變化,細小分子增多,分子間距離增大,燃料的粘度下降,結果使燃料油在燃燒之前霧化、細化程度大為提高,噴到燃燒室內在低氧條件下得到充分燃燒,因而燃燒設備之鼓風量可以減少15%至20%,避免煙道中帶走之熱量,煙道溫度下降5℃至10℃。燃燒設備之燃油經節能器處理后,由于燃燒效率提高,故可節油4.87%至6.10%,并且明顯看到火焰明亮耀眼,黑煙消失,爐膛清晰透明。徹底清除燃燒油咀之結焦現象,并防止再結焦。解除因燃料得不到充分燃燒而爐膛壁積殘渣現象,達到環保節能效果。大大減少燃燒設備排放的廢氣對空氣之污染,廢氣中一氧化碳(CO)、氧化氮(NOx)、碳氫化合物(HC)等有害成分大為下降,排出有害廢氣降低50%以上。同時,廢氣中的含塵量可降低30%—40%.安裝位置:裝在油泵和燃燒室或噴咀之間,環境溫度不宜超過360℃。
![]() |
六、采用燃料添加劑技術
燃料中加入添加劑達到優化燃料,達到降低煙垢,提高熱效率的目的。
![]() |
七、采用新燃料
采用新型環保燃料油,達到降低燃油成本的目的。
![]() |
八、采用富氧燃燒技術
空氣中氧氣含量≤21%.工業鍋爐的燃燒也是在這樣空氣下進行的工作。實踐表明:當鍋爐燃燒的氣體氧氣量達到25%以上時,節能高達20%;鍋爐啟動升溫時間縮短1/2-2/3.而富氧是應用物理方法將空氣中的氧氣進行收集,使收集后氣體中的富氧含量為25%-30%.富氧助燃是一種最新節能環保技術。近十幾年來,隨著環保要求的不斷提高以及節約能源的需要,富氧燃燒作為一種新興的燃燒技術在世界各國蓬勃發展。
![]() |
九、采用旋流燃燒鍋爐技術
眾所周知,傳統鍋爐存在著兩大弊端,一是燃燒時有煙霧煙塵冒出,成為重要的污染源;二是煤渣燃燒不充分,能源浪費極為嚴重。采用純無煙再節能旋流燃燒鍋爐新技術與傳統工業鍋爐相比較,有著絕對的優勢。它比手燒式鍋爐節煤30%~35%,比鏈條式自動化鍋爐節煤25%.由于純無煙再節能技術使用了PID變頻和ABM節電系統,比傳統鍋爐節電40%,揮發份可實現90%以上的燃燒和利用,而傳統鍋爐的揮發份的燃盡率只有78%左右,有22%的煙塵排向大氣層,純無煙再節能旋流燃燒技術使灰渣燃盡率達到了97%,而傳統鍋爐煤渣的燃盡率只有80%左右,正是由于這些原因,純無煙再節能燃燒技術可使爐溫從原來的1200℃提高到1500℃左右,提高了燃燒效率,節省了燃料,滿足了客戶的需求。
![]() |
十、采用空氣源熱泵熱水機組替換技術
將現有的燃油(氣)熱水鍋爐替換成空氣源熱泵熱水機組;可節約能源消耗30%到50%。
24小時 客戶服務熱線:如果您對以上鍋爐熱水工程感興趣或有疑問,請點擊聯系我們網頁右側的在線客服,或致電13813002956,頂熱太陽能——您全程貼心的采購顧問。
------ 責任編輯:頂熱太陽能-胡桃夾子
版權所有http://www.wxzapp.com(頂熱太陽能)轉載請注明出處
同類文章排行
- 空氣能熱泵價格
- 太陽能熱水器沒落的原因
- 燃氣熱水器、太陽能熱水器和電熱水器的比較
- 空氣能安裝步驟
- 太陽能系統防凍措施
- 空氣能需要抽真空嗎?
- 空氣能熱泵是什么?
- 太陽能熱水安裝步驟
- 空氣能熱泵大剖析!
- 空氣能需要清洗嗎?
最新資訊文章
您的瀏覽歷史



.jpg)















